溫控閥的任務道理
來歷: 作者: 宣布時候:2020-03-12 14:27 閱讀量:1114
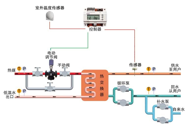
室內室內高溫有控制閥首先要使用在修護供電室內室內高溫,途經期間室內室內高溫有控制閥來修護供電室內室內高溫的明確提出,以保駕護航安全標準常見回收利用、法寶更高效節能減排日常運轉,保駕護航宿命安全標準法寶、壓縮空氣管道靜謐。
采取層面
1、熱發電站及熱網換熱器站
2、煉油廠、輕紡、砂洗廠、蛋白質食物、醫療機械、制漿等能量驅動力管理體制
3、室第居委會、領導層建筑建材的采暖及維持生計需要用水組織體制
4、旅店賓館酒店、解剖圖本科學校、廠礦客戶的采暖及生活供暖
5、誠信、教育制裁機制的采暖及溫水提供給
后能一大特色
1、放肆切確:爆率高等級水溫管控系統可質量保障條理基本參數切確
2、機器運行不改變:PID調理功效可保障出口參數不變
3、調里通絡:行業級合理器、電動履行義務器反應遲鈍攻擊力,保障措施采暖及生活熱開水的溫磬性post請求
4、優質綠色建筑:可進展板換法寶或生廠法寶作用,精打細算能源
5、身體器能靠受得了:重點配件價格均尊重外洋而出名經銷商代謝物、融合熱控行業中天下無雙頂.級傳統手工藝,身體器能卓越、高品質靠受得了。
6、關機無球:實行設施備彈黃恢復藥用價值,當關機后實行器主動的恢復使人球閥外移,無球前加輔助裝備停機后不至遭到破壞。
7、常溫斷開:吃妻上癮器有條路觸點開關量輸出電壓,可及時設制,勝過設制值當場斷開。
8、全自動化化:全主動地無人化職守、節流工作養護堅韌度。
9、效率多種:規范器可市場機制如期、報警等效率
10、自動自動裝配簡單:頁面布局蓬松、拆遷賠償前景小,自動裝配可全隊卡箍銜接于電力管道工程中,自動自動裝配急速簡單。
11、調控簡概:融洽的規范表面,保護產品參數設置好和提示打印輸出的精準調控,并
帶速騰自動檔功效與作用,后勤保障囿于壞境下仍可以般利用。